一、序批式活性污泥法(SBR法)

二、工藝敘述
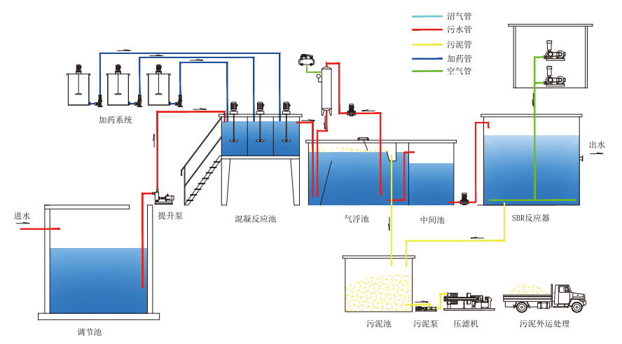
生產車間廢水經污水管網自流至格柵調節池,并調整水質水量。水量調節后經提升泵提升至混凝反應池,通過加入混凝劑,絮凝劑使得水中的懸浮物形成絮體,形成絮體后的廢水自流至氣浮反應池,氣浮池內產生的溶氣水將廢水中絮體帶至氣浮池池面,形成浮渣,并通過刮泥機將上浮浮渣刮入至污泥池。污泥池污泥通過污泥泵輸送至壓濾機干化處理,干化后污泥外運至資質單位處理。氣浮池內清水從底部自下而上流入至中間水池。并通過提升泵將廢水提升至活性污泥池,通過好氧微生物的新城代謝進一步降價水中的COD,微生物降解后廢水沉淀排放至污水市政管網。
三、技術應用
1、油墨廢水
2、飲料廢水
3、啤酒廢水
4、食品廢水
5、化工廢水

(來源:北京中治匯金環保節能技術有限公司)



